De nieuwe versie van de uWebChat Voice Portal is bijna klaar. In de komende weken rollen we een volledig vernieuwde portal uit met native dashboards, AI-transcriptie, diepere Teams-integratie en een visuele IVR editor. Hier alvast een sneak preview van wat er komt.
Deze nieuwe versie is mede tot stand gekomen door de feedback van onze klanten. Jullie input is ontzettend waardevol en blijft altijd welkom — samen maken we het beheer en gebruik van uWebChat Voice waar mogelijk nog eenvoudiger en beter.
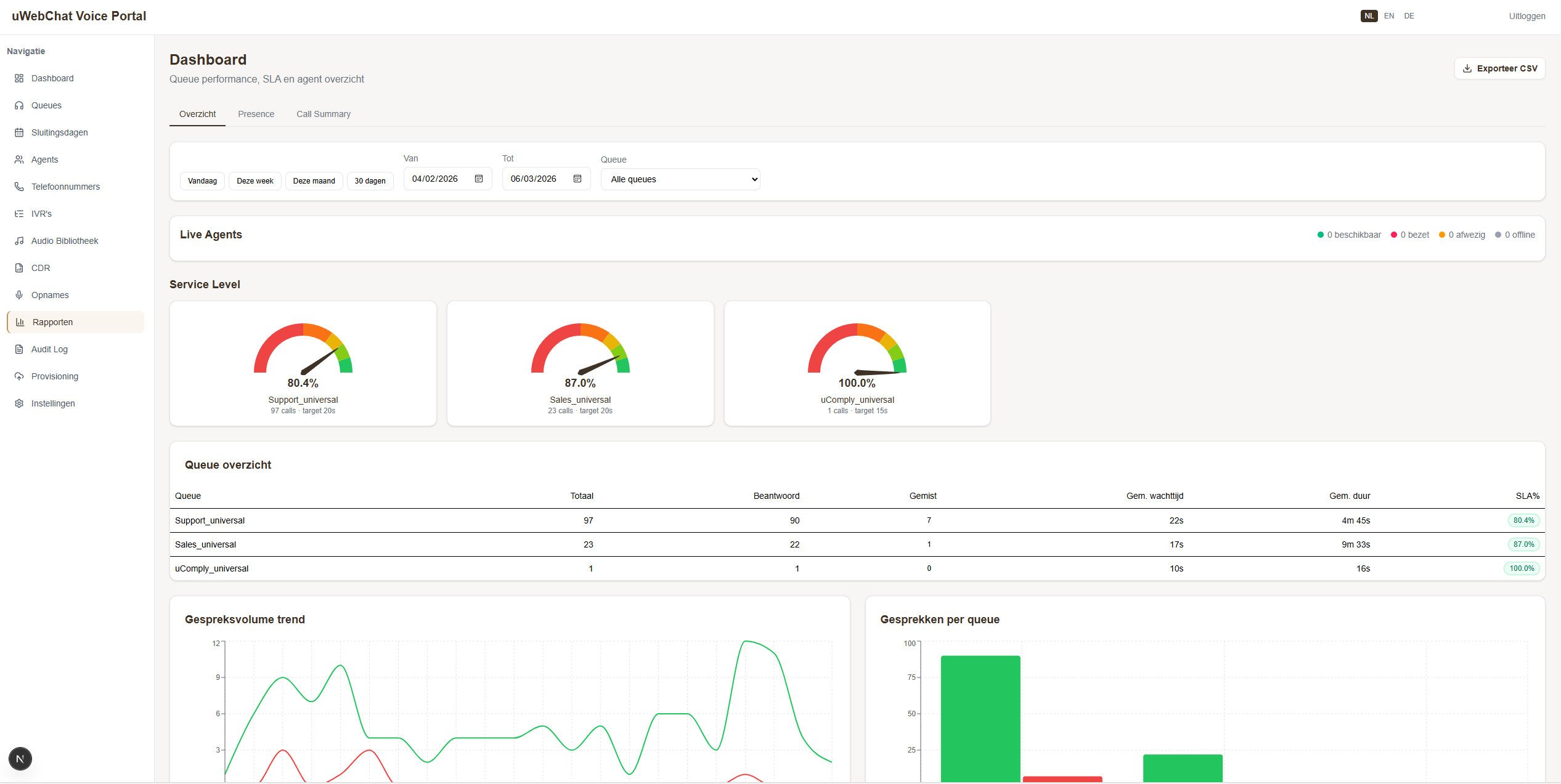
Rapporten en dashboards
Het dashboard is volledig opnieuw opgebouwd voor nog betere inzichten. Met realtime wachtrij-statistieken, SLA-meters en call volume grafieken — direct in de portal.

Daarnaast komen er drie nieuwe rapportages:
- Teams Presence Rapport — Historisch overzicht van beschikbaarheid per agent met drie drill-down niveaus: alle agents → per dag → per uur. Per tijdslot zie je vier statussen: Beschikbaar, Bezet, Afwezig en Offline.
- Call Summary — Overzicht van alle gesprekken met drill-through naar de complete call flow timeline: wachtrij → rinkelen → verbinden → ophangen.
- Analytics — Wachtrij- en agent-prestaties met volume- en trendanalyse.
AI-transcriptieNEW
In de instellingen kun je een Azure AI Speech key toevoegen om AI-transcriptie te activeren. Hiermee kun je van gesprekken een volledig transcript raadplegen, zodat je ziet wie wat heeft gezegd.


Teams-integratie
De koppeling met Microsoft Teams gaat een stap verder:
- Live Teams Presence — De beschikbaarheidsstatus van agents wordt realtime opgehaald uit Microsoft Teams.
- Automatisch pauzeren — Wanneer een agent in Teams de status Bezet of Afwezig heeft, wordt deze automatisch gepauzeerd in de wachtrij. Geen gemiste gesprekken meer door agents die in een meeting zitten.
- Graph OAuth koppeling — Eenvoudig verbinden met Microsoft 365 per tenant.
Wachtrij- en agentbeheer
Het beheer van wachtrijen en agents is volledig vernieuwd:
- Wachtrijen — Aanmaken, wijzigen en verwijderen met agents, prioriteiten en openingstijden.
- Agents — Volledig CRUD-beheer met Office 365 koppeling en directe wachtrij-toewijzingen.
- Ring All validatie — Automatische controle dat alle agents dezelfde prioriteit hebben bij de Ring All strategie.
- Sluitingsdagen — Beheer van feestdagen en sluitingsdagen met eigen audioberichten per dag.
Audio bibliotheek
Alle audiobestanden — welkomstberichten, IVR prompts, wachtmuziek — beheer je nu vanuit een centrale library. Upload, beluister en beheer alles op één plek. Met IVR/Queue badges zie je direct waar een bestand in gebruik is.

Visuele IVR editorNEW
Een van de meest opvallende toevoegingen: de visuele IVR editor. Ontwerp keuzemenu's als flowchart met drag & drop op een canvas. Geen configuratiebestanden meer — je ziet direct hoe het menu eruitziet en werkt.

Telefoonnummers
- Nummeroverzicht — Alle SIP-nummers met gekoppelde wachtrijen, IVR's en agents in één overzicht.
- Provisioning — Bulk aanmaken van SIP-nummers en ranges.
Beveiliging en multi-tenant
De portal is van de grond af opgebouwd met enterprise-grade beveiliging:
- Universal Customer ID authenticatie — Single Sign-On via Universal ID.
- Multi-tenant isolatie — Elke klant ziet alleen eigen data met automatische tenant-detectie.
- Role-Based Access Control — Rechten op basis van rollen: SysAdmin, Call Manager en Viewer.
- Audit trail — Alle wijzigingen worden gelogd met gebruiker, tijdstip en details.
En verder
- Meertalig — De portal is beschikbaar in het Nederlands, Engels en Duits.
- Per-tenant instellingen — Klantspecifieke configuratie wordt veilig opgeslagen via Azure Key Vault.
Binnenkort beschikbaar
We rollen deze update gefaseerd uit in de komende weken. Wil je als een van de eersten aan de slag met de nieuwe portal? Neem contact met ons op via onze contactpagina of spreek je accountmanager aan.

